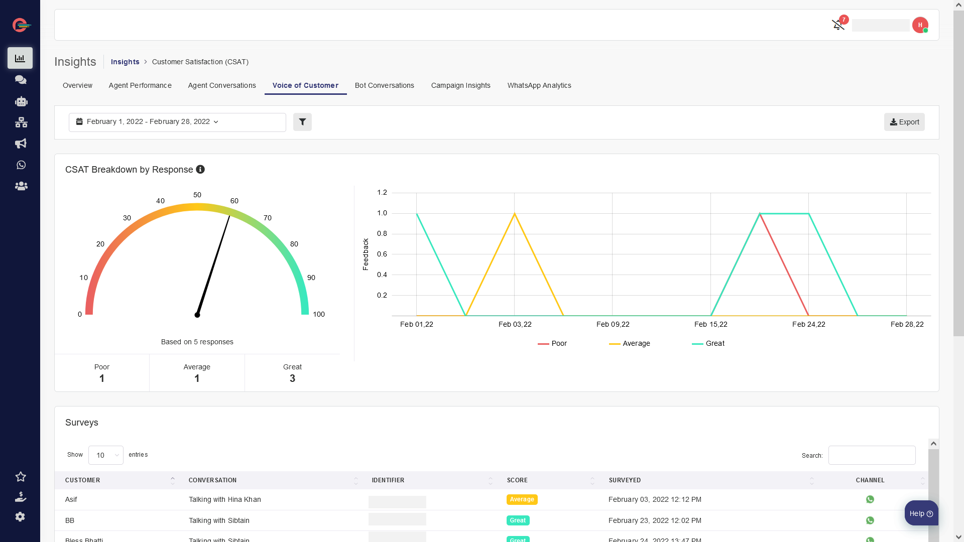
Voice of the Customer

Generic selectors
Exact matches only
Search in title
Search in content
Post Type Selectors
[mobile_menu]

Comments

Leave a Reply

Your email address will not be published. Required fields are marked *